一、日光灯类:

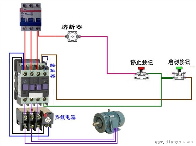
三、电动机
点击链接查看更多电工最常见电路图
文章摘自电工电气学习网感谢分享

三、电动机
点击链接查看更多电工最常见电路图
文章摘自电工电气学习网感谢分享
感谢您的来访,收藏本站可更快地获取精彩文章!
1本网站名称:知筑侠 本站永久域名:zhzux.com
2本站部分内容源于网络和用户投稿,仅供学习与研究使用,请下载后于24小时内彻底删除所有相关信息,如有侵权,请联系站长进行删除处理。
3用户评论和发布内容,并不代表本站赞同其观点和对其真实性负责。
4本站禁止以任何方式发布或转载任何违法的相关信息。
5资源大多存储在云盘,如发现链接失效,请联系我们替换更新。
6本站中广告与用户付费(赞助)等均用以网站日常开销,为非盈利性质的站点,不参与商业行为,纯属个人兴趣爱好。

评论0